
Falco Feedsは、オープンソースに焦点を当てた企業に、新しい脅威が発見されると継続的に更新される専門家が作成したルールにアクセスできるようにすることで、Falcoの力を拡大します。

本文の内容は、2021年6月24日にCarlos Tolonが投稿したブログ(https://sysdig.com/blog/blackbox-exporter-sysdig)を元に日本語に翻訳・再構成した内容となっております。
Prometheus Blackbox exporterは、HTTP(S)、DNS、TCP、ICMPなどの複数のプロトコルでエンドポイントを探索できます。このエクスポーターは、設定したターゲットに対して、一般的なエンドポイントのステータス、レスポンスタイム、リダイレクト情報、証明書の有効期限など、複数のメトリクスを生成します。
Blackbox Exporterは、外部からの可視性の詳細にのみ焦点を当てているため、アウトオブボックスで使用できます。より詳細なメトリクスを取得するには、アプリケーションをインスツルメンテーションする必要があります。
Blackbox Exporterは通常、コンテナ内のセルフホストサービスとして動作するため、Kubernetesクラスターに簡単にデプロイすることができます。
デフォルトでは、HTTPプローブを実行する際、このエクスポーターはターゲットを探索するためにGET HTTPメソッドを使用し、2xxに似たステータスコードを期待しています。この動作は、ベーシックまたはベアラトークンベースの認証、カスタムヘッダー、ターゲットへの接続にプロキシサーバーを使用するなど、他の動作とともに簡単に設定できます。
Blackbox exporterをSysdigと一緒に使うことができる興味深いユースケースは以下の通りです。
- 証明書の期限切れを検知
- 特定のターゲットのレイテンシーや、同じクラスターで動作するサービスのパスを分析する
- エンドポイントの障害の検出
- サードサービスなどの外部エンドポイントのレイテンシーと到達性の監視
KubernetesへのBlackbox exporterのインストールと設定
Helmを使ってKubernetesにBlackboxをインストールして設定することができます。$ helm repo add prometheus-community https://prometheus-community.github.io/helm-charts
$ helm repo update
configというパラメータの下に、プローブの設定を入れることができます。例えば、異なるシナリオのために複数のHTTPプローブを定義することができます。以下の設定は、"-f "フラグで提供されるHelm valuesファイルに含めることができます。config:
modules:
http_2xx:
prober: http
timeout: 2s
http:
follow_redirects: true
http_k8s:
prober: http
timeout: 2s
http:
follow_redirects: true
bearer_token: /var/run/secrets/kubernetes.io/serviceaccount/token
tls_config:
ca_file: /var/run/secrets/kubernetes.io/serviceaccount/ca.crt
http_2xxモジュールでは、ほとんどのオプションがデフォルトで維持されます。http_k8sの例では、カスタムCAとベアラートークンベースの認証が設定されています。
Helmの値を正しく設定したら、Blackboxエクスポーターをインストールします。$ helm install [RELEASE_NAME] prometheus-community/prometheus-blackbox-exporter -f values.yaml [-n NAMESPACE]
SysdigエージェントによるBlackboxのスクレイピング
Blackboxエクスポーターは、Sysdig Agentで利用可能なネイティブPrometheusサービスディスカバリーを使って呼び出すことができます。
ネイティブのPrometheusサービスディスカバリーを使用するには、エージェントの設定に以下の行を追加して、prometheus.prom_service_discoveryの設定を有効にする必要があります:prometheus:
enabled: true
prom_service_discovery: true
Blackbox エクスポーターのターゲット設定は、Prometheus relabel_configs を使って静的なスクレイプ設定で提供する必要があります。Sysdig Agentのprometheus.yamlファイルのパラメータとして、使用したいモジュールを含むターゲットのリストを含めることができます。prometheus.yaml: |
global:
scrape_interval: 10s
scrape_configs:
- job_name: blackbox
metrics_path: /probe
params:
module:
- http_2xx
relabel_configs:
- source_labels:
- __address__
target_label: __param_target
- source_labels:
- __param_target
target_label: instance
- replacement: blackbox-service:9115 # Blackbox hostname:port
target_label: __address__
static_configs:
- targets:
- http://front-end.sock-shop.svc.cluster.local
- https://docs.sysdig.com/
- https://promcat.io
- https://api.promcat.io/apps
- https://my.failing.app
relabel_configsブロックでは、「blackbox-service:9115」をBlackboxエクスポーターのホスト名:ポートに置き換えます。Blackbox Kubernetes Serviceとポートを直接使用することができます。
静的な設定に加えて、クラスター内のサービスの自動検出を行い、Blackboxを使って "prometheus.io/probe: true "というアノテーションですべてのサービスをチェックするという共通のスニペットがあります。prometheus.yaml: |
global:
scrape_interval: 10s
scrape_configs:
- job_name: kubernetes-services
kubernetes_sd_configs:
- role: service
metrics_path: /probe
params:
module:
- http_2xx
relabel_configs:
- action: keep
regex: true
source_labels:
- __meta_kubernetes_service_annotation_prometheus_io_probe
- source_labels:
- __address__
target_label: __param_target
- replacement: blackbox-service:9115 # Blackbox hostname:port
target_label: __address__
- source_labels:
- __param_target
target_label: instance
- action: labelmap
regex: __meta_kubernetes_service_label_(.+)
- source_labels:
- __meta_kubernetes_namespace
target_label: kubernetes_namespace
- source_labels:
- __meta_kubernetes_service_name
target_label: kubernetes_name
利用可能なメトリクスの可視化とアラート
SysdigエージェントがBlackboxエクスポーターを使ってターゲットをプローブするように設定すると、Sysdigインスタンスにメトリクスが流れていきます:

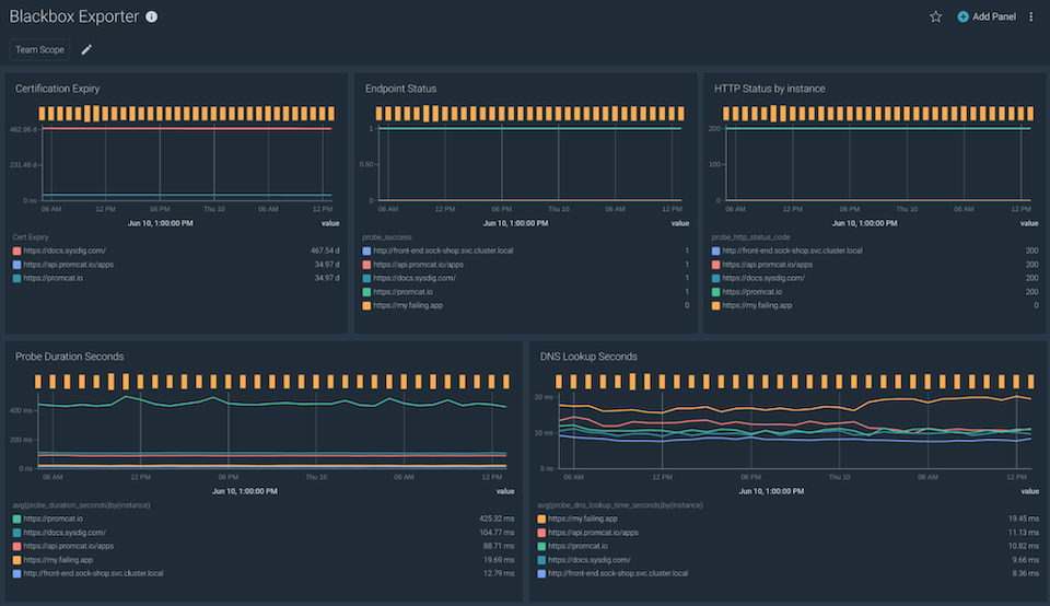
probe_duration_seconds メトリクスは、プローブが完了するまでの時間を返します。以下のクエリーを使って、ターゲットごとのプローブ時間を分析することができます:avg(probe_duration_seconds) by(instance)

アプリケーションがサードパーティのサービスを利用する場合、障害や誤ったコードの応答を検出することが重要です。このような情報は、probe_http_statusメトリクスで取得できます。

証明書の有効期限が切れると、サービス間のコミュニケーションに誤りが生じる可能性があります。probe_ssl_earliest_cert_expiryメトリクスは、証明書チェーンが有効でなくなるタイムスタンプを秒単位で提供します。
次のクエリーを使用して、すべてのエンドポイントの期限切れ時間を1つのダッシュボードに表示します。probe_ssl_earliest_cert_expiry - time()

以下のPromQLクエリーを使用して、60日以内に期限切れとなる証明書に対するアラートを設定します:probe_ssl_earliest_cert_expiry - time()
また、probe_successメトリクスを使用することで、プローブが失敗している状態を検出することができます:sum(probe_success) by (instance) != 1
利用可能な情報に基づいて、すべてのターゲットの完全な概要を示す独自のダッシュボードを作成することができます。

この統合をお試しになりたい場合は、Sysdig Monitorの無料トライアルにお申し込みください!