
Falco Feedsは、オープンソースに焦点を当てた企業に、新しい脅威が発見されると継続的に更新される専門家が作成したルールにアクセスできるようにすることで、Falcoの力を拡大します。

本文の内容は、2025年10月7日に Matt Kim が投稿したブログ(https://www.sysdig.com/blog/how-sysdig-secures-your-containers-and-kubernetes/ )を元に日本語に翻訳・再構成した内容となっております。
コンテナとKubernetesは、現代のアプリケーションの構築とデプロイメント方法を変革しました。コンテナはクラウドにおけるスケーラビリティ、柔軟性、そしてスピードという点で明確なメリットをもたらす一方で、組織が防御すべき攻撃対象領域も拡大させています。未修正の脆弱性、リスクの高い構成、そしてランタイム脅威は、セキュリティチームにとって常に課題となっています。
多くのセキュリティツールはクラウドネイティブ環境向けに設計されていません。コンテナ固有のリスクを見逃したり、アラートでチームに圧倒されたり、組織に複数のツールを統合させたりするといった問題を引き起こします。Sysdigは異なるアプローチを採用しています。コンテナライフサイクル全体にわたるエンドツーエンドの可視性を提供することで、Sysdigは問題が発生する前に予防し、アクティブな脅威を明確に検知し、リアルタイムで対応することを可能にします。
脆弱性管理
Sysdigのコンテナ脆弱性管理は、ワークロードが実行される場所を問わず、幅広いカバレッジを提供します。SysdigはLinuxとWindowsの両方のコンテナをスキャンし、コンテナレジストリやCI/CDパイプラインから本番環境に至るまで、ソフトウェア開発ライフサイクル全体にわたる可視性を提供します。
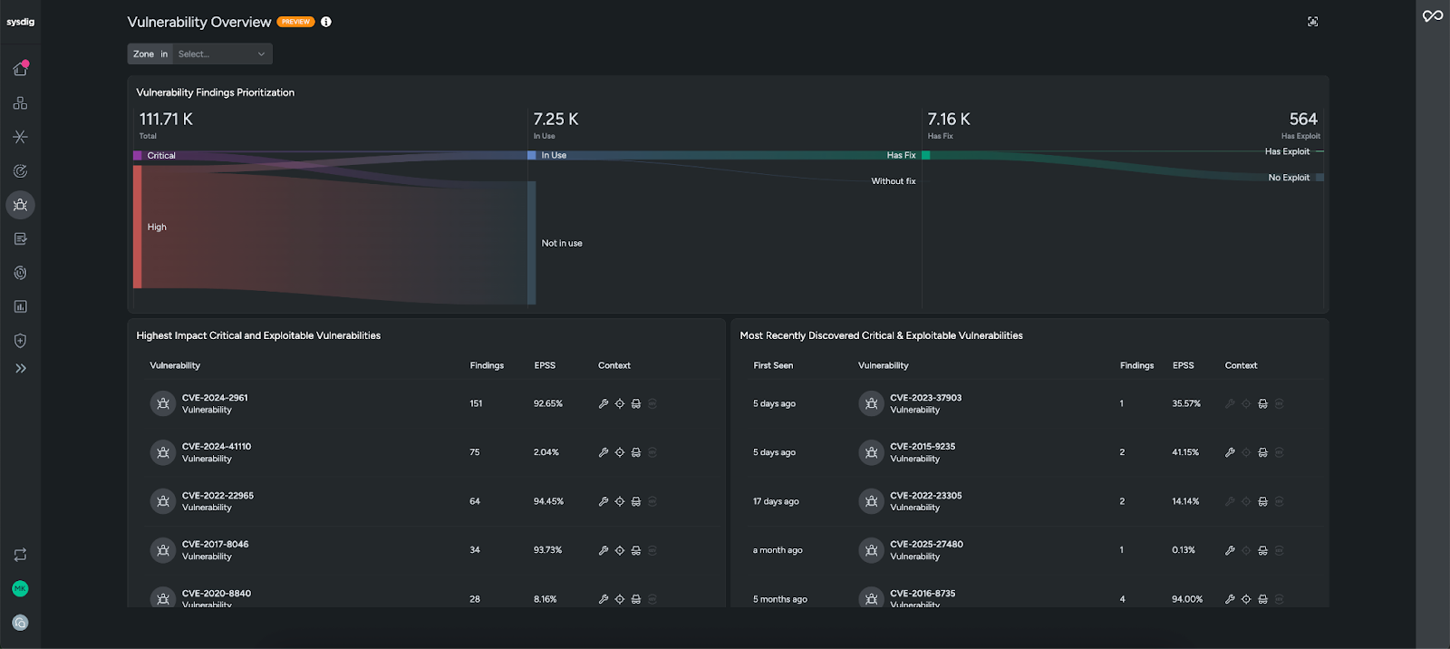
Sysdigの脆弱性Overviewを開いても、数千ものCVEに圧倒されることはありません。Sysdigは最も重要な脆弱性をハイライト表示し、本番環境(使用中)で実行されているパッケージに関連し、修正済みで、既知のエクスプロイトが存在する脆弱性に重点を置きます。このランタイムコンテキストを考慮した優先順位付けにより、ノイズが排除され、チームは対応範囲を大幅に縮小し、迅速な対応が必要な問題に集中できるようになります。

脆弱性検出ページでは、他のリスク基準(例:インターネットへの露出)に基づいて脆弱性をさらに絞り込むことができます。また、脆弱性検出はCVE IDまたはコンテナイメージごとにグループ化することもできます。脆弱性をクリックすると、追加のコンテキストと影響を受けるコンテナが表示されます。

CVE360ビューでは、環境全体におけるこのCVEのすべてのインスタンスに関する完全なコンテキストが提供されるため、CVEの範囲と影響を一目で評価できます。影響を受けるリソースの総数、ソース、修復方法などの関連コンテキストは、優先順位付けや、修正が必要な問題かどうかの判断に役立ちます。

Sysdigは、問題の原因究明にも役立ちます。レイヤー分析を使用すると、イメージをレイヤーごとに分解し、問題の発生源を正確に特定できます。問題を発生源で修正することで、発生するあらゆる箇所で問題を排除し、修復をより迅速かつ永続的に行うことができます。

修復に関しては、Sysdigは実用的なガイダンスを提供します。コンテナイメージの場合、SysdigのAIクラウドセキュリティアナリストであるSysdig Sage™が、リスク軽減に最も効果的な、労力のかからない修復策を生成します。Sysdig Sageは、従来の脆弱性管理ワークフローをエージェンティックプロセスに変換し、コンテナイメージ上の脆弱性を修復するためのステップバイステップの手順を生成します。そこからチケットを自動的に作成し、エンジニアリングチームに引き渡して修復を依頼できます。チケットには、必要なすべてのコンテキスト情報が含まれています。

これらの機能を組み合わせることで、コンテナの脆弱性がアラートのバックログから、実際のリスクを軽減する集中的で実用的なワークフローに変換されます。
コンプライアンスとポスチャー管理
脆弱性の防止は課題の一部に過ぎません。セキュリティチームは、環境が業界標準および規制基準を満たしていることを確認しつつ、設定をベストプラクティスに準拠させる必要もあります。その結果、時間のかかる監査、手動チェック、そして環境の変化に伴う継続的なドリフトリスクが生じることがよくあります。Sysdigは、継続的なコンプライアンス監視とKubernetesセキュリティポスチャ管理(KSPM)およびポリシー適用を組み合わせることで、これを簡素化します。
多くの組織にとって、コンプライアンス要件の遵守はセキュリティの重要なユースケースです。PCI DSS、HIPAA、NIST 800-53、SOC 2、CISベンチマークなどのフレームワークでは、環境の安全性を継続的に証明することが求められます。Sysdigは、これらの標準に直接マッピングされたすぐに使用可能なポリシーを提供することで、これを容易に管理し、現状を即座に可視化します。
監査中に慌てる必要はなく、チームはわずか数クリックでオンデマンドレポートを生成し、時間の経過に伴う態勢の変化を監視し、明確な改善ガイダンスに基づいて不合格となったコントロールを詳細に分析できます。これにより、手作業の負担が軽減されるだけでなく、規制当局、顧客、利害関係者に対していつでもコンプライアンスを実証できます。
コンテナに対する攻撃の多くは、Kubernetesの設定ミス、例えば過度に許可されたロール、設定ミスのあるクラスター、特権コンテナなどを悪用します。SysdigのKSPMは、Kubernetesのコンプライアンス標準とベストプラクティスにマッピングされたすぐに使用可能なポリシーを提供することで、チームがこれらのリスクに先手を打つことを支援します。Sysdigはこれらのリスクの高い設定を継続的にチェックし、コンテキスト内で問題をハイライトし、修正方法に関するガイダンスを提供することで、ベストプラクティスに準拠し、防御を強化できるよう支援します。
Sysdigは、コンプライアンスギャップやKubernetesの設定ミスを単にフラグ付けするだけではありません。それらの修正も容易にします。修復ワークフローは、問題を分かりやすく説明し、問題に特化したパッチを提供します。パッチコードを本番環境にコピーして手動で修正を適用することも、パッチをソースコードに直接統合し、フォーマットチェックも完了するプルリクエストを作成することでプロセスを自動化することもできます。この柔軟性により、チームは開発ワークフローを維持しながら迅速に修復を行うことができます。
Sysdigは、リスクの高いワークロードが本番環境に到達する前に、コンプライアンスとポスチャ要件の適用を支援します。 Admission Controllerを使用すると、コンプライアンス違反や脆弱性のあるデプロイメントはデプロイ時にブロックされ、問題がランタイムに紛れ込むのを防ぎます。
Sysdig は、コンプライアンスの自動化、ポスチャ管理、予防的な実施を組み合わせることで、開発速度を低下させることなく、チームが監査人にセキュリティを証明し、実際にセキュリティを向上させることを可能にします。
脅威の検知と対応
強力な予防策を講じていても、ランタイム脅威から逃れられる環境は存在しません。コンテナは動的かつ急速に変化するため、攻撃者は設定ミス、脆弱なパッケージ、または公開された認証情報を悪用しようとします。だからこそ、迅速かつ信頼性の高い検知と対応が不可欠です。Sysdigは、シグナルを意味のある脅威と関連付け、調査のための詳細な可視性を提供し、迅速な対応を可能にすることで、チームの迅速な対応を支援します。
Sysdigは、オープンソースのFalcoルールエンジンを基盤とする柔軟なポリシーにより、ランタイム脅威検知を強化します。FalcoはシステムコールとKubernetes監査ログを継続的に監視し、キュレーションされたルールと照合することで、疑わしいアクティビティをリアルタイムで特定します。Sysdigでは、コンテナとKubernetes向けにカスタマイズされたすぐに使用可能な検出ルールとポリシーが提供されるため、脅威を迅速に特定できます。
Sysdigの脅威管理機能は、ランタイムにおけるアクティビティを優先度の高いインシデントに関連付けることでノイズを削減します。数百もの生のアラートを処理する代わりに、検知イベントはリアルタイムで分析され、明確な攻撃または脅威のカテゴリーにグループ化されます。
各検知結果には、何が起こったか、どのユーザーがアクションを実行したか、どこで発生したかなど、完全なコンテキストが提供されます。Sysdig Sageは、わかりやすい概要で脅威を補足し、潜在的な影響と次のステップを即座に理解できるようにします。
イベントはイベントフィードで個別に確認することもできます。疑わしい動作が検知された場合は、関連するコンテナワークロードのすべてのイベントをシームレスにドリルダウンできます。
Sysdig Sage に問い合わせて質問し、脅威についてさらに理解を深めることができます。
Sysdigは、コンテナが削除された後でも調査可能なフォレンジック分析機能も提供しています。Activity Auditは実行されたコマンド、ファイルアクセス、ネットワーク接続を表示し、Capturesはイベント発生時のシステムスナップショットを取得してフォレンジック分析に利用できます。これらの機能を組み合わせることで、最初のシグナルから特定のシステムコールに至るまでインシデントを追跡できるため、調査時間を大幅に短縮できます。
脅威を確認したら、Sysdig を使えば簡単に封じ込めと修復を行うことができます。Response Actionsを使用すると、コンテナを強制終了または一時停止したり、ワークロードをネットワークから分離したり、イベントフィードから直接疑わしいファイルを隔離したりできます。より実践的な対応のために、Rapid Response は安全なリモートシェルを提供しており、承認されたユーザーは使い慣れたコマンドで調査と修復を行うことができます。この柔軟性により、チームは自動封じ込めからより詳細な手動調査まで、インシデントの深刻度に応じて対応を調整できます。
Sysdig は、検知、調査、対応を統合することで、最初のシグナルから封じ込めまでの時間を数時間または数日から数分に短縮し、セキュリティ チームがアクティブな脅威が拡散する前にそれを阻止できる自信を与えます。
クラウドネイティブには独自のアプローチが必要
コンテナセキュリティには、クラウドネイティブ環境向けに特別に構築されたプラットフォームが必要です。Sysdigは、防御、コンプライアンス、検知、対応を単一のソリューションに統合し、最新のアプリケーションを保護するために必要な可視性とスピードをチームに提供します。AIを活用した脆弱性管理、継続的なポスチャー管理、リアルタイムの脅威検知と対応により、Sysdigは組織がイノベーションを阻害することなくリスクを軽減し、攻撃を阻止できるよう支援します。
これらの機能を実際にご覧になりたいですか?今すぐカスタマイズされたデモをリクエストして、当社のソリューションがお客様の特定のニーズにどのように適合するかをご確認ください。