
Falco Feedsは、オープンソースに焦点を当てた企業に、新しい脅威が発見されると継続的に更新される専門家が作成したルールにアクセスできるようにすることで、Falcoの力を拡大します。

本文の内容は、2024年7月31日にEric Carter が投稿したブログ(https://sysdig.com/blog/sysdig-sage-for-cdr-accelerate-analysis-investigation-and-response/)を元に日本語に翻訳・再構成した内容となっております。
昨年、Sysdig は AI を活用したクラウド セキュリティアシスタントのビジョンを概説しました。本日、私たちのビジョンを具体化した新しいリリースである、クラウド検出および対応 (CDR)向け Sysdig Sage™ を発表できることを嬉しく思います。私たちが導入したコアプリンシプルに基づいて構築された Sysdig Sage は、CDR に重点を置いたクラウド環境に関する実用的なインサイトを提供します。Sysdig Sage for CDR は、CNAPPプラットフォーム全体に AI アシスタンスを普及させるための最初のマイルストーンであり、顧客はクラウド環境をより迅速に保護できるようになります。クラウド検知および対応の 555 ベンチマーク
(検知に 5 秒、トリアージに 5 分、対応に 5 分) は、クラウドで安全に運用するための標準を確立します。555 を達成することは、攻撃者が攻撃を完了するよりも速くクラウド攻撃を検出して対応できることを意味します。
Sysdig Sage for CDR は、クラウド調査を実行し、攻撃が実行される前にブロックするのにわずか 5 分しかかからないため、分析と調査を高速化し、ユーザーが重要な事項に優先順位を付けられるようにします。Sysdig Sage を使用すると、ユーザーは攻撃の全体像と影響を理解するために点と点を結び付けたり重要な情報を取得したりすることに時間を費やすのではなく、攻撃への対応に集中できます。
Sysdig Sage for CDR とは?
Sysdig Sage は、生成型 AI クラウド セキュリティ アナリストであり、 Sysdig Secure のイベント フィード内で自然言語でランタイム イベントに関する質問ができるようにユーザーを支援する専門家です。
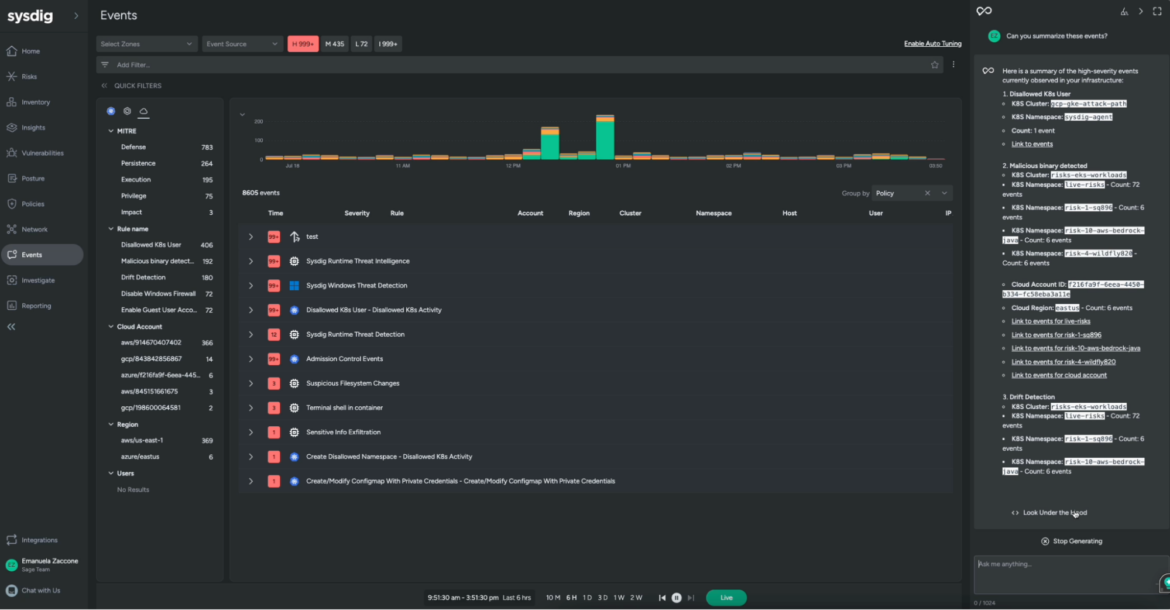
イベントページでは、インフラストラクチャー全体で発生しているセキュリティイベントの概要が提供され、特定の詳細を詳しく調査したり、誤検知を区別したり、オープンソースの Falcoに基づいてポリシーを構成してセキュリティを強化したりできます。
Sysdig Sage は、セキュリティ分析業務に AI を組み込むことでこれらの機能を強化し、以下を実現します。
- セキュリティ イベントの統計: ポリシー名、ルール (イベント タイプ)、重大度などのさまざまなグループに基づいて、ランタイム セキュリティイベントのトップ統計を確認します。これにより、ユーザーは分析を効率化し、調査に関連するイベントをすばやく特定して集中することができます。
- セキュリティイベントの説明: Sysdig Sage は、ランタイム イベントに関する詳細をユーザーに提供し、それらをさらに深く掘り下げることができます (たとえば、それらを生成したコマンド ラインを説明するなど)。
- 推奨される次のステップ: Sysdig Sage for CDR は、サンプルのランタイム イベントから動作の詳細を取得し、より広いレベルで何が起こったかを要約し、問題を修正して修復するための次のステップを提案します。これにより、ユーザーはより迅速に行動し、すぐに行動を起こすことができます。
- コンテキスト認識: Sysdig Sage for CDR は完全に統合されたエクスペリエンスを提供します。ユーザーが Secure UI で何を操作しているかを理解し、それを制御できるため、ユーザーは調査に関連するイベントや情報にすばやくジャンプできます。
Sysdig Sage の動作を見る
セキュリティ運用に携わる人であれば、関連するイベントを簡単にナビゲート、フィルタリング、フォーカスしたいと考えるかもしれません。Sysdig イベントフィードを表示するときは、フォーカスする必要があるイベントを理解できるようにする必要があります。
重大度の低いイベントや中程度のイベントを除外しても、処理すべきイベントがまだたくさんある場合があります。このようなときに Sysdig Sage を使用すると、作業をスピードアップできます。「これらのイベントを要約できますか?」と尋ねるのは、クリック 1 回で済みます。Sysdig Sage は、UI でこれらのフィルターをアクティブにしたことを理解して、過去 6 時間以内に発生した重大度の高いイベントのみに焦点を当てます。

次に、「イベントへのリンク」をクリックすると、UI で分析したいイベントにすばやくアクセスし、詳しく調べたいイベントに焦点を当てて会話を続けることができます。


この時点で、ユーザーがそのアクションを実行することを許可された理由と、それが脅威となるかどうかをよりよく理解する必要があります。

点と点をつなげたら、修復戦略の作成を開始できます。

最後に、全体像です。分析した脅威は、より広範なセキュリティ インシデントの一部ですか? Sysdig Sage に聞いてみましょう。

わずか数問の質問で、分析を絞り込み、Sysdig Secure を離れることなく必要な情報をすべて入手し、実行すべき手順についてのガイダンスを得ることができました。
クラウドセキュリティのためのAIのパワーを解き放つ
クラウド攻撃は非常に速く進行します。Sysdig Sage for CDRは、セキュリティチームがクラウド検知と対応のための555ベンチマークを達成し、迅速に情報に基づいた決定を下し、脅威に迅速に対応し、最も複雑なタスクの時間を節約するための究極の秘密兵器です。
Sysdig Sage を使用すると、次のことが可能になります。
- スキルを強化: 初心者でもエキスパートでも、Sysdig Sage for CDR はランタイム イベントを理解するのに役立ちます。
- 時間を節約: 分析ではなく結果に焦点を当てます。
- 実用的な洞察を得る: どこから始めるべきかを把握し、対応時間を数時間から数秒に短縮します。
- より効果的なコラボレーション: チーム間で知識のレベルを統一します。
Sysdig Sage for CDR は、分析時間をわずか数秒に短縮し、シームレスに点と点をつなげることで、日常のセキュリティ運用に影響を与え、AI の力で CNAPP 機能を強化します。
Sysdig Sageについて詳細のお問い合わせは、デモを依頼ボタンからお願いいたします。